REMATCH Accelerated by Network Next

Network Next is a network accelerator for multiplayer games. Since the start of Season 1, Network Next has been accelerating play in REMATCH around the world.
Today, with SLOCLAP's permission, I am able to share some results of this acceleration and how we have improved the player experience in REMATCH.
First, let's start with the problem. Like all multiplayer games, some people play REMATCH and get terrible network performance. This sucks. As game developers we want everybody to have the best experience, but the Internet doesn't always deliver it. These players then rush to Reddit or Discord and complain about lag. The game for them is completely unplayable. This is of course totally reasonable, and I fully believe them.
So what's going on?
The first thing to realize is that your network performance playing a game doesn't just depend on your internet connection and the game servers, it also depends on the route your packets take between your ISP and where the game servers are hosted.
You see there isn't actually a direct connection between your ISP and the game servers. Instead, the internet is a network of networks, meaning that your game packets have to go across several different networks between your ISP and the game server, and these networks are often different transit providers that run fiber optic cables that don't have any business relationship with the game developer.
Their only job is to make the "best effort" to send your packets to the right direction, and they really don't coordinate to make sure your packets always take the lowest latency and lowest packet loss route to the game server. Usually they do a decent job, but not always. I like to think of it as multiple disinterested strangers sitting in between your ISP and the game server, sort of throwing packets over the wall and then wiping their hands clean afterwards. Job done!
Also, especially during weekends and peak play times at night when most people are playing, there can be congestion, causing really big spikes of high latency and packet loss for unfortunate players who are given that route (too much data being sent through the same link so something has to give...)
Sometimes cables get cut, like has happened recently in the Middle East and afterwards packets have to take a longer route and players get higher latency than usual. Sometimes an ISP just has some misconfiguration or bad link on their network Friday night, and all players for the rest of the weekend on that ISP will get high latency and packet loss until it's fixed sometime next week.
Sometimes the ISP is just load balancing across multiple upstream routes, and one of them happens to have higher latency, or is more congested than the others, so players get a good ping most of the time, but every now and then (according to the hash of their client IP address and port and the game server IP address and port) they take the higher latency route. We see this often when players get a good ping most of the time, but every nth game it becomes unplayable.
Network Next was created to fix all these things. We actively monitor your connection while you play, and if your connection is already taking the lowest latency route and you don't have packet loss, we don't do anything. But, if we see that we can reduce latency or packet loss by sending game packets down a different route, we override the routing decisions made by the internet and force your game traffic to use the lowest latency and lowest packet loss route instead.
How do we do this exactly? By sending packets across a relay network.
This means that when we accelerate a player, instead of just sending packets from the client to the server IP address, we send the packets to a relay, which then forwards the packets to another relay, and then maybe another relay, and then to the game server, and the same in reverse from server to client. This way we're able to control the route packets take end-to-end between the client and server.

We couple this with a route optimization system that selects the relays that packets are sent across, making sure that only routes with the lowest possible latency, jitter and packet loss are taken, and multi-path, where we send packets across multiple routes at the same time to reduce packet loss.
The end result is this:

The image was captured at some time during the free play weekend for REMATCH at the end of September 2025, showing players getting accelerated right at that moment in time.
Here you see absolutely massive latency reductions 100ms+ up to 300ms. These are players going from literally unplayable network conditions down to something that is very playable. In fact we are taking them right down to the lowest possible latency given the distance between them and the game server.
Players getting fixed aren't limited to players in South America and Middle East, during peak play times in the USA we see huge latency reductions there too:

In fact, we see huge improvements all around the world.
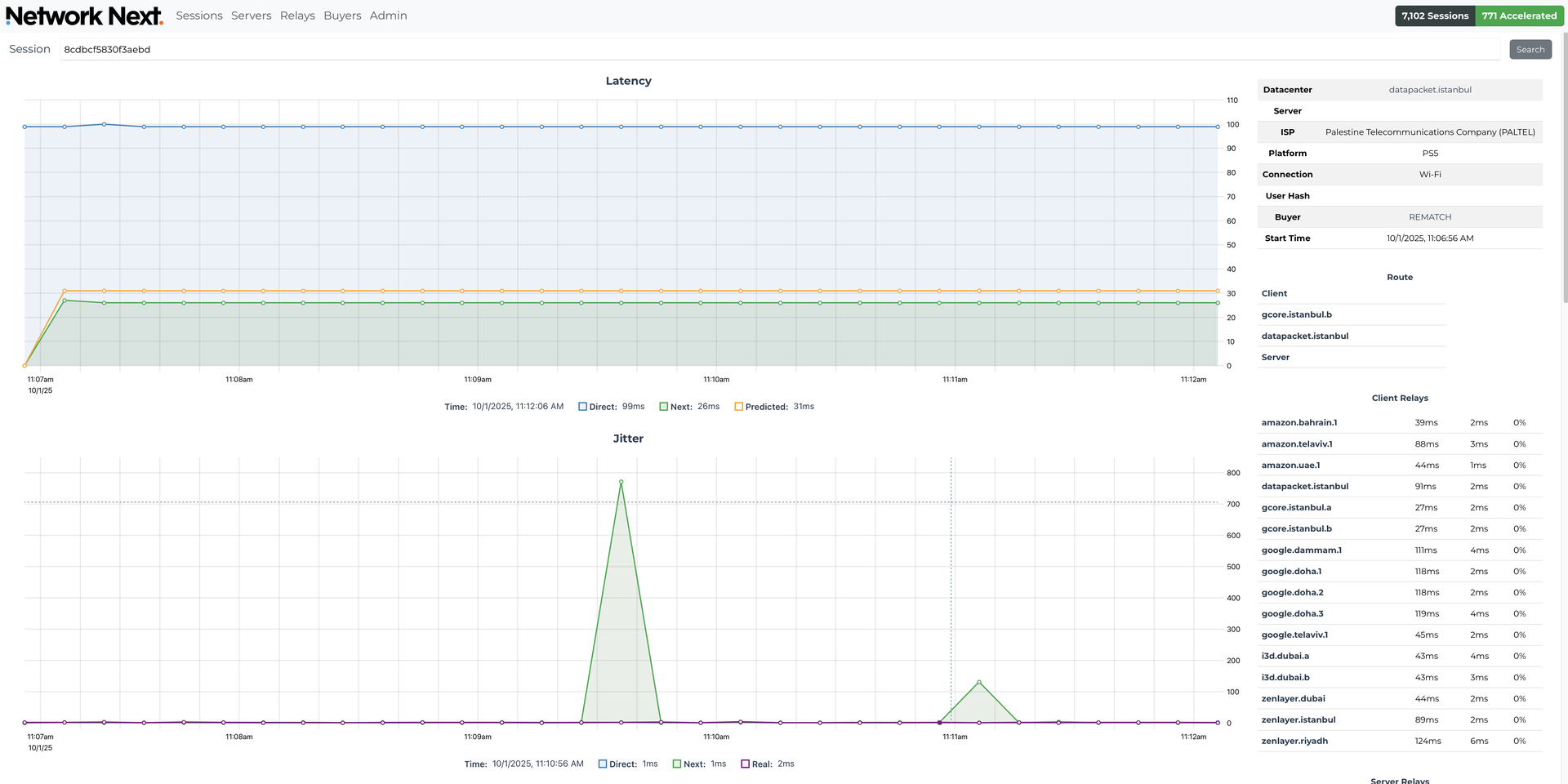
A player in Palestine, playing on a server in Istanbul:

A player in Libya, playing on a server in Frankfurt:

A player in India being accelerated to servers in Dubai:

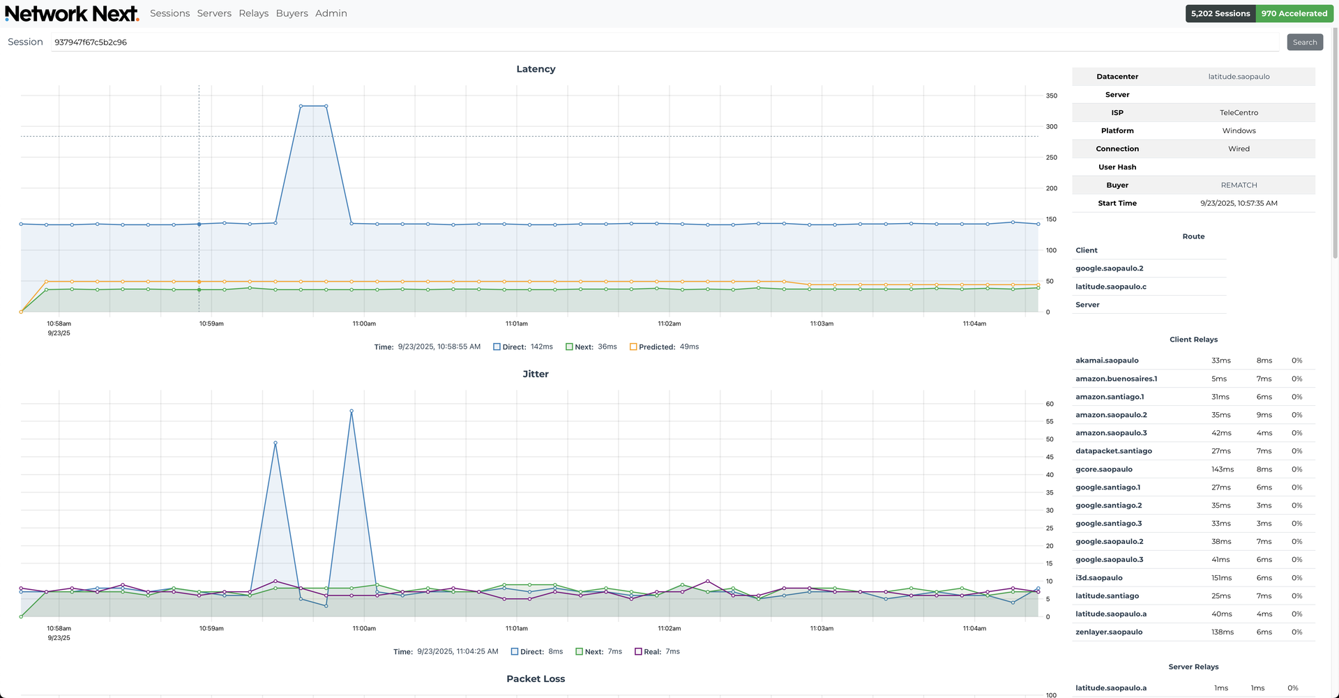
A player in Buenos Aires, being accelerated to a server in São Paulo:

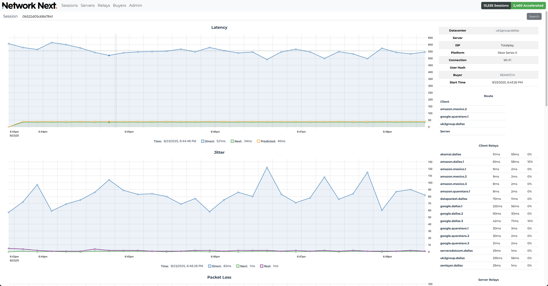
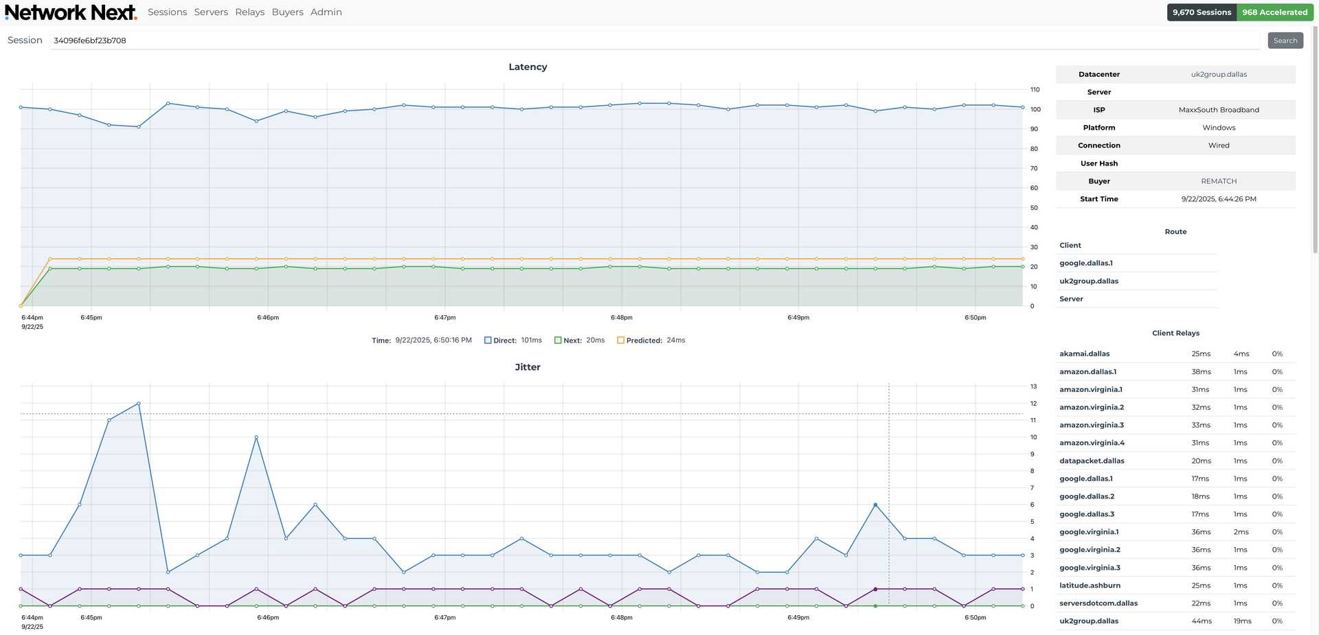
A player in Mexico being accelerated to a server in Dallas:

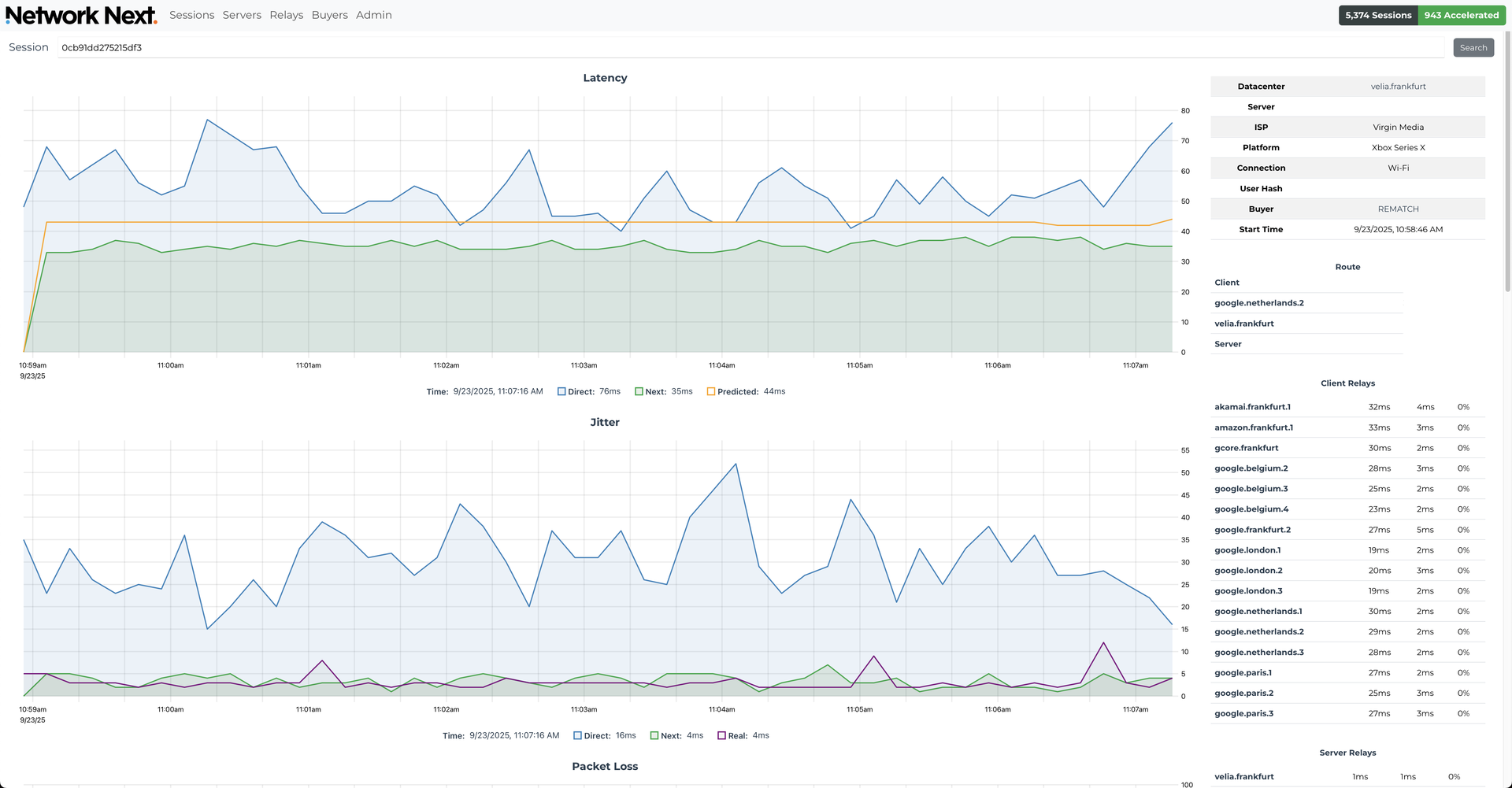
A player in the UK, being accelerated to a game server in Frankfurt:

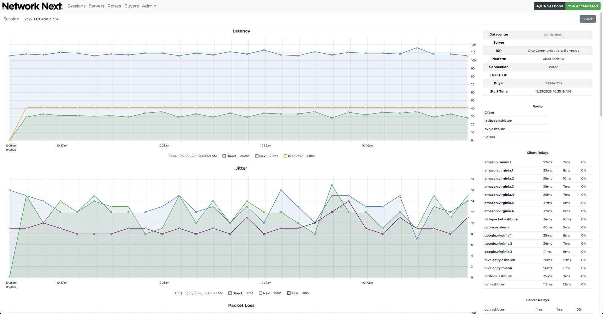
A player in Bermuda, being accelerated to a game server in Virginia, USA:

A player in Texas, playing on servers in Dallas:

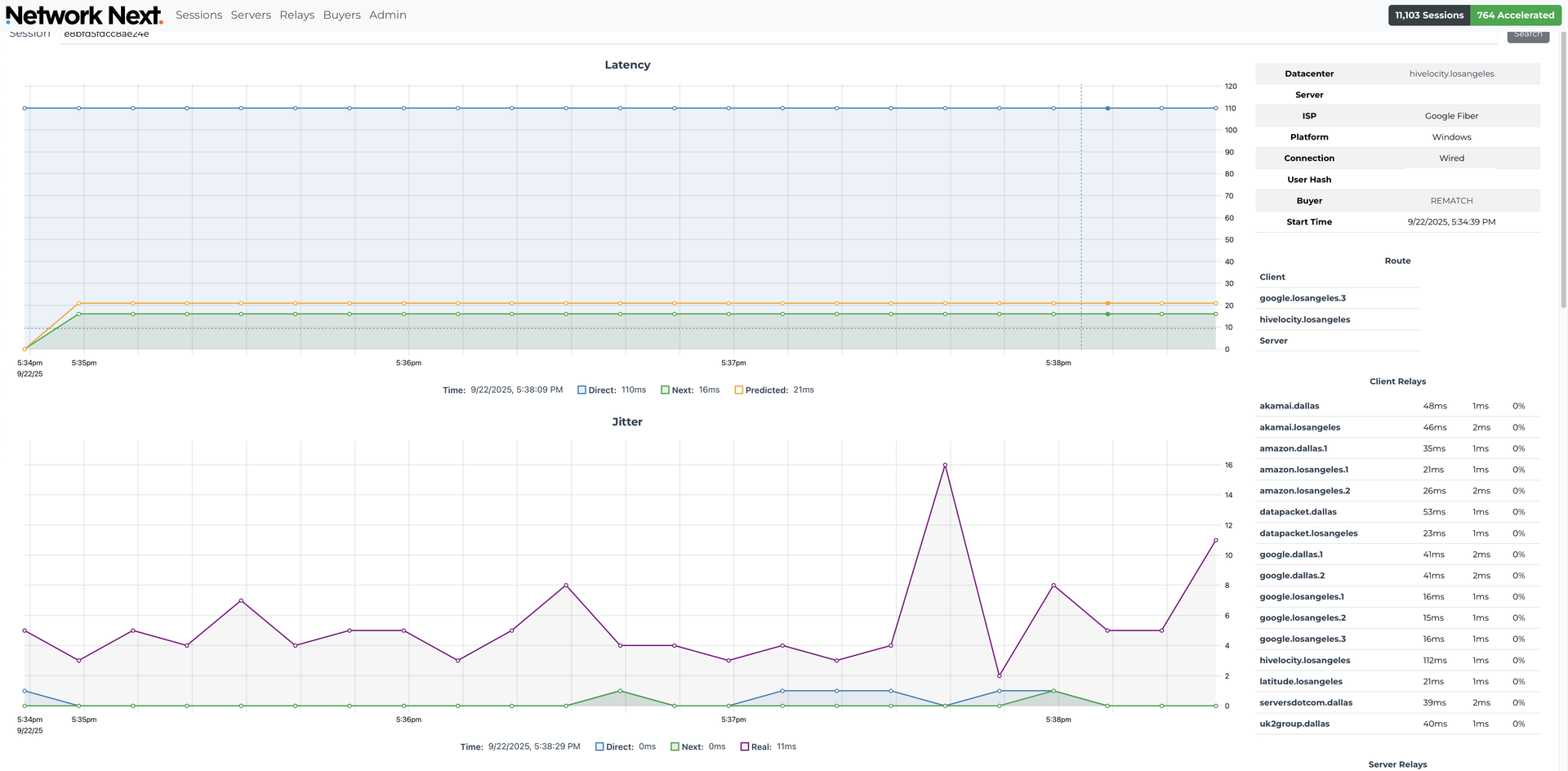
Somebody with Google Fiber in Los Angeles, playing on a server in LA, proving that having a good internet connection doesn't always equal low latency!

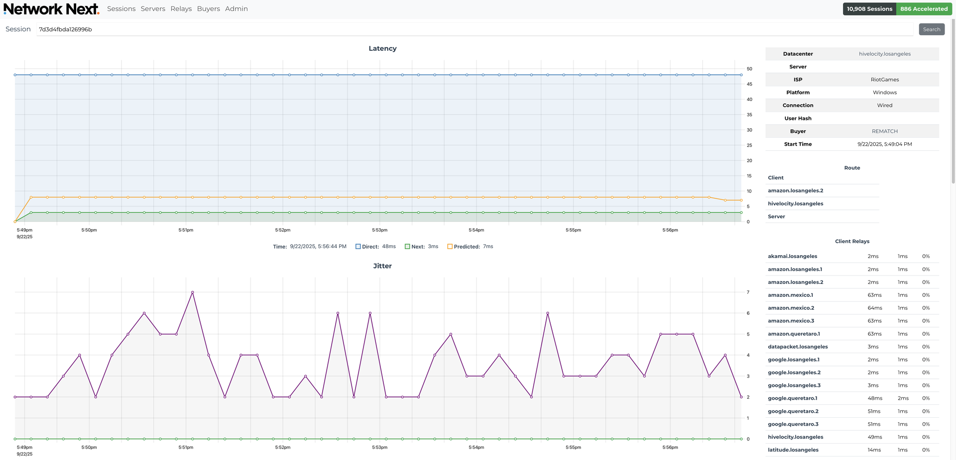
We even saw somebody playing in the Riot LA offices, playing on a server in LA. They have their own private internet Riot Direct, and still this happens:

I could go on forever. We just see so many massive improvements, every single day. The internet really is terrible for games.
Let's switch now to statistics.
Since turning on with REMATCH, we've seen more than one million unique players, and have accelerated more than half of them, 52.33%, at least once.
In less than a month we have:
- Reduced packet loss for 210,108 hours of playtime
- Reduced latency by 10-25ms for 99,592 hours of playtime
- Reduced latency by 25-50ms for 99,217 hours of playtime
- Reduced latency by 50-100ms for 41,509 hours of playtime
- Reduced latency by more than 100ms for 24,114 hours of playtime
- Overall, reduced packet loss by 50%
In particular we have focused our efforts on fixing high latency in South America, Central America and the Caribbean, Mexico, Turkey and the Middle East. Our goal is to reduce the amount of playtime spent above 60ms of latency, and especially the amount of playtime above 100ms of latency.
For example, for players in Turkey playing on Istanbul servers, we reduced the percentage of playtime above 60ms from 4.7% down to 0.3%, and playtime above 100ms from 0.29% down to just 0.04%.
We saw similar results for players in Brasil playing on servers in São Paulo, and for players across the Middle East playing on servers in Dubai.
And for players in other regions, especially in the USA and Europe, even if your latency is pretty good most of the time, we saved you from a surprisingly large number of packet loss and latency spikes:
- 542,430 packet loss spikes (packet loss above 10%) avoided!
- 282,022 latency spikes (above 100ms) avoided!
Of course, if the server is far away from you we cannot always get your latency below 60ms or 100ms. The speed of light isn't just a good idea, it's the law. We understand that sometimes you want to play with your friends in another region, and rest assured that in this case we work just as hard to find you the lowest latency possible. That's right, Network Next doesn't just accelerate you to your local region, we accelerate you to wherever you want to play, no matter how far away.
In summary, thank you very much to SLOCLAP for graciously allowing us to share these statistics with you. If you are a player of REMATCH I hope you can understand just how much effort has gone in over the last month to help reduce latency and packet loss for you and give you the best in game experience possible. I'm making no exaggeration that we have spent most waking hours setting up and running this system for you over the last month and optimizing it to get you the most acceleration possible!
If you are a game developer, please consider if you are about to launch your own multiplayer game, you can use Network Next too. It's source available and free to use if you host it for your own game and you have fewer than 10K CCU, and of course we are also happy to provide a full service hosted offering with support for a reasonable price if you prefer that.
Please see the source code on GitHub for more details: https://github.com/networknext/next